
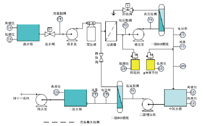
适用于比较典型的中等规模双级RO水处理运行控制,是一款集程序控制、电气驱动、流量和水质分析三位一体的自动控制集成。
科瑞达ROC-3200 双级反渗透自动控制系统具备以下特性:
1、带有双级反渗透运行程序的即用式架装一体化系统;
2、快速响应的开发技术平台,承接差异化的修改;
3、标准化的电气配电,接通泵阀和外部设备即可调试;
4、7寸、10寸、12寸的组态彩色显示器品牌可选;
5、人机界面与控制系统和测量系统数据总线通讯;
6、依据进水TDS和流量数据的动态耗材管理;
7、模块化在线水质和流量数字化变送器后台测量;
8、系统配置了接触器和继电器,直接驱动源水泵、进水阀、增压泵、冲洗阀等设备;
9、无需程序开发,仅需简单参数设置即可运行;
10、实时跟踪药剂投加量,药桶低液位声光报警,药剂连锁控制;
11、模块间采用Modbus RTU标准通讯协议,通讯稳定可靠。
具体参数请参阅ROC-3200 双级反渗透自动控制系统